Москва, Artplay +7 (495) 287-00-40 МЕНЮ
  • Проектировщик:< ААБА - архитектура >
  • Руководитель проекта:Ю.Логинов
  • Консультант:ENCO International
  • Использованные стандарты:Пассивной дом
  • Использованные технологии:Рекуперация, тепловые насосы, солнечные коллекторы и батареи, водонагревательные модули, теплоаккумулирующие системы
Солнцезащита

Сегодня мы уже обязаны разбираться во всем многообразии инженерных и строительных систем и технологий. Квалифицированный Архитектор может координировать работу узкопрофильных специалистов и строителей, найти оптимальный баланс между новейшими ноу-хау и консервативными методиками. Такой подход позволит создать здоровый микроклимат в Вашем доме. Сбалансированная стратегия станет ключевым моментом сбережения финансовых ресурсов в периуд строительства и последующей эксплуатации.

Вторичное использование

Мы можем значительно уменьшить затраты на реализацию объекта. Это стало важно и при прохождении Государственной строительной экспертизы проектов. К сожалению, есть случаи когда инвестор не заинтересован в этом, указывая в исходных данных для проектирования определенные источники поставки материалов, стоимость которых с учетом транспортировки и заготовительно  - складских расходов не всегда является приемлемой. Но есть  и успешные реализации понятия повторного применения. Так при значительном дефиците земляных масс при строительстве насыпей земляного полотна как строительный материал прекрасно зарекомендовала себя перегорелая шахтная порода. Стоимость минимальна, а зачастую безвозмездна - мы можем освободить отчужденные земельные участки из отвала шахтных пород.

Схемы

Стремление максимально сократить энергозатраты на отопление зданий и уменьшить негативное воздействие на природу привело к разработке так называемых «пассивных» домов. Добиться небывалой экономичности этих зданий помогли несколько факторов. Во-первых, внедрение энергосберегающих систем отопления и вентиляции. Во-вторых, применение современных архитектурных решений и высокой теплозащиты ограждающих конструкций (стен, кровли, окон). На отопление «пассивного» дома уходит не более 15 кВт/ч на кв. м в год. Это в 10 раз меньше обычных показателей. Однако возведение энергоэффективных жилищ и стоит на 5-10% дороже сооружения рядового дома.
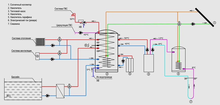
Работаем с такими технологиями как: рекуперация, тепловые насосы (водяные, грунтовые и воздушные), STL (Cristopia), солнечные коллекторы и батареи, водонагревательные модули, теплоаккумулирующие системы (парафиновые и водяные аккумуляторы), стандарты пассивного дома

Зеленая кровля

Здание сочетает финансовую и энергитесческую эффективность и комфорт, если при эксплуотации задействованы системы автоматизироного контроля энергообеспечения, вентиляции и управления окнами, современные экологические системы отопления (использующие приемущественно возобновляемые источники энергии - рекуператоры, тепловые насосы, солнечные коллекторы и батареи, водонагревательные емкости, теплоаккумулирующие системы - парафиновые и водяные аккумуляторы и прочее инновации).

Технологии сбережения ресурсов

В настоящий момент, благодаря развитию технологий, производство локальных альтернативных энергосистем приобрело глобальный масштаб, что сильно отразилось на рынке этой продукции сделав ее доступной самым широким слоям населения. Теперь стало возможным экономить значительные средства на эксплуатации Вашего объекта строя климатически здоровые дома из стандартных компонентов, широко применяющихся в строительстве уже сегодня. На стадии утверждения находится российский законопроект, согласно которому частные лица могут продавать государству излишки энергии (могут возникать летом при использовании солнечной автономии), как это происходит в странах Европейского союза. Тоесть в обозримом будующем Ваша домашняя энергосистема сможет приносить дополнительный доход.

Первым проектом где были применены технологии энергосбережения, стал дом в Полянах, 2003 год. Опыт проектирования и строительства подобных систем в крупном масштабе мы получали в Праге, Tulipan Park, 2008 год. И теперь не один из наших проектов, в той или иной форме, не обходится без прогрессивных решений. И это уже не абстрактная дань "зеленой моде". Это прикладная экономия.


Главной же задачей прикладной экологии (к которой мы имеем непосредственное отношение) это разработка принципов рационального использования природных ресурсов на основе сформулированных общих закономерностей организации жизни. Ведь 40 % пророизводимой в мире энергии расходуется на жизнеобеспечение зданий. Причем расходуются недостаточно эффективно - микроклимат в помещениях никак нельзя назвать здоровым. Здоровый микроклимат в помещениях создается за счет умных внешних и внутренних решений. Последние годы показывают устойчивую тенденцию увеличения стоимости энергоносителей используемых для бытовых нужд, что неминуемо сказывается на стоимости отопления жилых многоквартирных и частных домов. К примеру, за последние 5 лет, стоимость газа для отопления коттеджей выросла в несколько раз, что заставило многих частных лиц значительно увеличить свои расходы на отопление и серьезно задуматься об утеплении построенных домов. Такая ситуация так же идет в разрез с доктриной об охране окружающей среды, т.к. повышенные расходы в итоге приводят к её загрязнению. Эта проблема очень остро стоит в Европе и там приняты достаточно жесткие законы по энергосбережению. В России эта проблема тоже явилась неким толчком для пересмотра норм по тепло- и энергосбережению для всех видов зданий и сооружений, что в итоге привело к введению нового СНиПа "Тепловая защита зданий". С момента вступления в силу этого документа значительно повысились требования по термическому сопротивлению для внешних стен зданий и кровель, что активно способствовало поиску новых технологий в производстве стеновых материалов, утеплителей и непосредственно самого процесса строительства.

Здание сочетает финансовую и энергитесческую эффективность и комфорт, если при эксплуотации задействованы системы автоматизироного контроля энергообеспечения, вентиляции и управления окнами, современные экологические системы отопления (использующие приемущественно возобновляемые источники энергии - рекуператоры, тепловые насосы, солнечные коллекторы и батареи, водонагревательные емкости, теплоаккумулирующие системы - парафиновые и водяные аккумуляторы и прочее инновации).

Тоесть мы уже обязаны разбираться во всем многообразии инженерных и строительных систем и технологий. Квалифицированный Архитектор может координировать работу узкопрофильных специалистов и строителей, найти оптимальный баланс между новейшими ноу-хау и консервативными методиками. Такой подход позволит создать здоровый микроклимат в Вашем доме. Сбалансированная стратегия станет ключевым моментом сбережения финансовых ресурсов в периуд строительства и последующей эксплуатации.

Мы любим проектировать. Смотрите другие наши проекты.
Bent House
Архитектура
Bent House
Мобильный отель
Архитектура
Мобильный отель / Дом на дереве
Дизайн дома от частного архитектора
Архитектура
Дом Галерея
Архитектура
Akbulak Club
Архитектура
Tulipan Park. Генплан г.Hostivice, Прага
Дизайн виллы - Москва
Архитектура
Вилла "Lotus"
Дизайн загородного дома - Москва
Архитектура
Сосновый берег - загородный дом
Bent House
Архитектура
Bent House
Апартаменты "Московская панорама"
Интерьер
Апартаменты "Московская панорама"
Профессиональный дизайн салонов красоты
Интерьер
Благовещенский - салон красоты "МОНЕ"
Дизайн салона красоты
Салоны красоты
Комсомольский 41 - салон "МОНЕ"
Интерьер
Танцевальная студия BEST
Дизайн гостиницы
Интерьер
Гостиница Москва (Four Seasons)
Мобильный отель
Архитектура
Мобильный отель / Дом на дереве
Дизайн дома от частного архитектора
Архитектура
Дом Галерея
Профессиональный дизайн салона красоты от Юрия Логинова
Интерьер
Savanna салон красоты
Архитектура
Akbulak Club
Архитектура
Tulipan Park. Генплан г.Hostivice, Прага
Услуги частного архитектора
Интерьер
Интерьер компании «Деловой Мир Онлайн»
Дизайн виллы - Москва
Архитектура
Вилла "Lotus"
Дизайн загородного дома - Москва
Архитектура
Сосновый берег - загородный дом
Интерьер
Авиамоторная - салон красоты "МОНЕ"
Дизайн переговорной
Интерьер
ВТБ24. Переговорный комплекс
Дизайн коттеджного поселка
Генплан
Микрорайон "Vrsovice", Прага
Дизайн книжного магазина
Интерьер
Сеть книжных магазинов «Букбери»
Дизайн салонов красоты фотогалерея интерьера
Интерьер
Б.Грузинская - салон красоты "МОНЕ"
Дизайн торговых центров
Интерьер
Торговый комплекс "Европарк"
Наша компания aaba
Интерьер
Арт-площадка ARTPLAY
Дизайн салона красоты в стиле хай тек
Интерьер
Садовническая 57 - салон красоты МОНЕ
Интерьер
Prosecco Bar PR11
Интерьер
Персона Салон
Интерьер
Долгоруковская 35 - салон красоты МОНЕ
Дизайн энергоэффективного дома
Архитектура
Октагон - загородный дом с теплицей
Рассчитать
стоимость проекта
Рассчитать